
சிறந்தது 👍 — இப்போது பார்ப்போம் HVAC Oil Separator பற்றிய முழுமையான விளக்கம் தமிழில் 👇
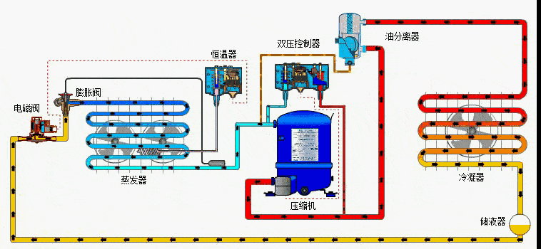
🛢️ Oil Separator in HVAC System (எண்ணெய் பிரிப்பான்)
🔹 பயன்பாடு (Purpose):
HVAC compressor ல் பயன்படுத்தப்படும் எண்ணெய், refrigerant-ஓடு கலந்து discharge line வழியாக வெளியில் போகலாம்.
அந்த எண்ணெயை மீண்டும் compressor crankcase-க்கு திரும்பப் பெறுவதற்காக Oil Separator பயன்படுத்தப்படுகிறது.
👉 இதன் முக்கிய பணி:
“Refrigerant வாயுவிலிருந்து எண்ணெயை பிரித்து மீண்டும் கம்ப்ரெசருக்கு அனுப்புவது.”

⚙️ வேலை செயல் முறை (Working Principle):
1️⃣ Discharge Line Entry:
Compressor discharge line-இல் இருந்து வரும் high-pressure refrigerant + oil mixture oil separator-ல் நுழைகிறது.
2️⃣ Separation Process:
Oil separator-ல் 3 நிலை பிரிப்பு நடக்கிறது 👇
- Impaction: வாயு திடீரென திசை மாற்றும்போது, கனமான oil droplets பாத்திரத்தின் சுவற்றில் அடிபடுகிறது.
- Centrifugal Action: சுழல்ச்சியால் எண்ணெய் சுவரில் ஒட்டுகிறது.
- Coalescing Filter: சிறிய oil particles ஒன்றாக இணைந்து பெரிய துளிகள் ஆகி கீழே விழுகிறது.
3️⃣ Oil Return:
பிரிக்கப்பட்ட எண்ணெய் அடியில் சேகரிக்கப்படுகிறது.
ஒரு float valve mechanism அல்லது pressure differential line மூலம் அந்த oil, மீண்டும் compressor sump-க்கு அனுப்பப்படுகிறது.
🧩 கட்டமைப்பு (Construction):
| பகுதி | பணி |
|---|---|
| Outer Shell | உயர் அழுத்தத்தை தாங்கும் vessel |
| Inlet Baffle | வாயு திசை மாற்றம் மூலம் oil separate செய்ய உதவும் |
| Mesh / Coalescing Filter | சிறிய oil துகள்களை இணைக்கும் |
| Float Valve | எண்ணெய் அளவை கண்காணித்து திருப்பி அனுப்பும் |
| Outlet Port | Oil-free refrigerant வெளியேறும் பாதை |
⚠️ அவசியம் ஏன் (Why It’s Important):
- Compressor lubrication தொடர்ந்து இருக்க வேண்டும்
- Refrigerant circuit-இல் oil clogging தவிர்க்க
- System efficiency மேம்படுத்த
- Compressor wear & tear குறைக்க
🧠 Oil Separator இல்லாமல் ஏற்படும் பிரச்சனைகள்:
❌ Compressor lubrication குறைவு
❌ Cooling capacity குறைவு
❌ Oil logging in evaporator/condenser
❌ Compressor overheating
🛠️ Types of Oil Separators:
- Centrifugal Type – சுழற்சி சக்தி மூலம் பிரிப்பு
- Impingement Type – திசை மாற்றம் மூலம் பிரிப்பு
- Coalescing Type – Filter media மூலம் சிறிய oil துகள்களை இணைத்து பிரிப்பு
💡 நன்மைகள் (Advantages):
✅ High oil recovery (95–99%)
✅ Compressor life increase
✅ Energy efficiency maintained
குறைபாடுகள்:
❌ Initial cost அதிகம்
❌ Periodic cleaning தேவை

“This Content Sponsored by SBO Digital Marketing.
Mobile-Based Part-Time Job Opportunity by SBO!
Earn money online by doing simple content publishing and sharing tasks. Here’s how:
- Job Type: Mobile-based part-time work
- Work Involves:
- Content publishing
- Content sharing on social media
- Time Required: As little as 1 hour a day
- Earnings: ₹300 or more daily
- Requirements:
- Active Facebook and Instagram account
- Basic knowledge of using mobile and social media
For more details:
WhatsApp your Name and Qualification to 9994104160
a.Online Part Time Jobs from Home
b.Work from Home Jobs Without Investment
c.Freelance Jobs Online for Students
d.Mobile Based Online Jobs
e.Daily Payment Online Jobs
Keyword & Tag: #OnlinePartTimeJob #WorkFromHome #EarnMoneyOnline #PartTimeJob #jobs #jobalerts #withoutinvestmentjob”
